
Spread The Vote is a 501(c)(3) non-profit that helps voters get the IDs they need for jobs, housing, voting, and more. Currently, Spread The Vote is focused on five states—Georgia, Virginia, Florida, Texas, and Tennessee—and hopes to grow their organization successfully for all states that need it.

State directors are Spread The Vote's leaders in the trenches, overseeing teams of employees, interns, and volunteers as they help eligible voters get IDs. It's a big responsibility with a lot of moving parts. They needed easy access to accurate, relevant data so they could focus on getting things done.
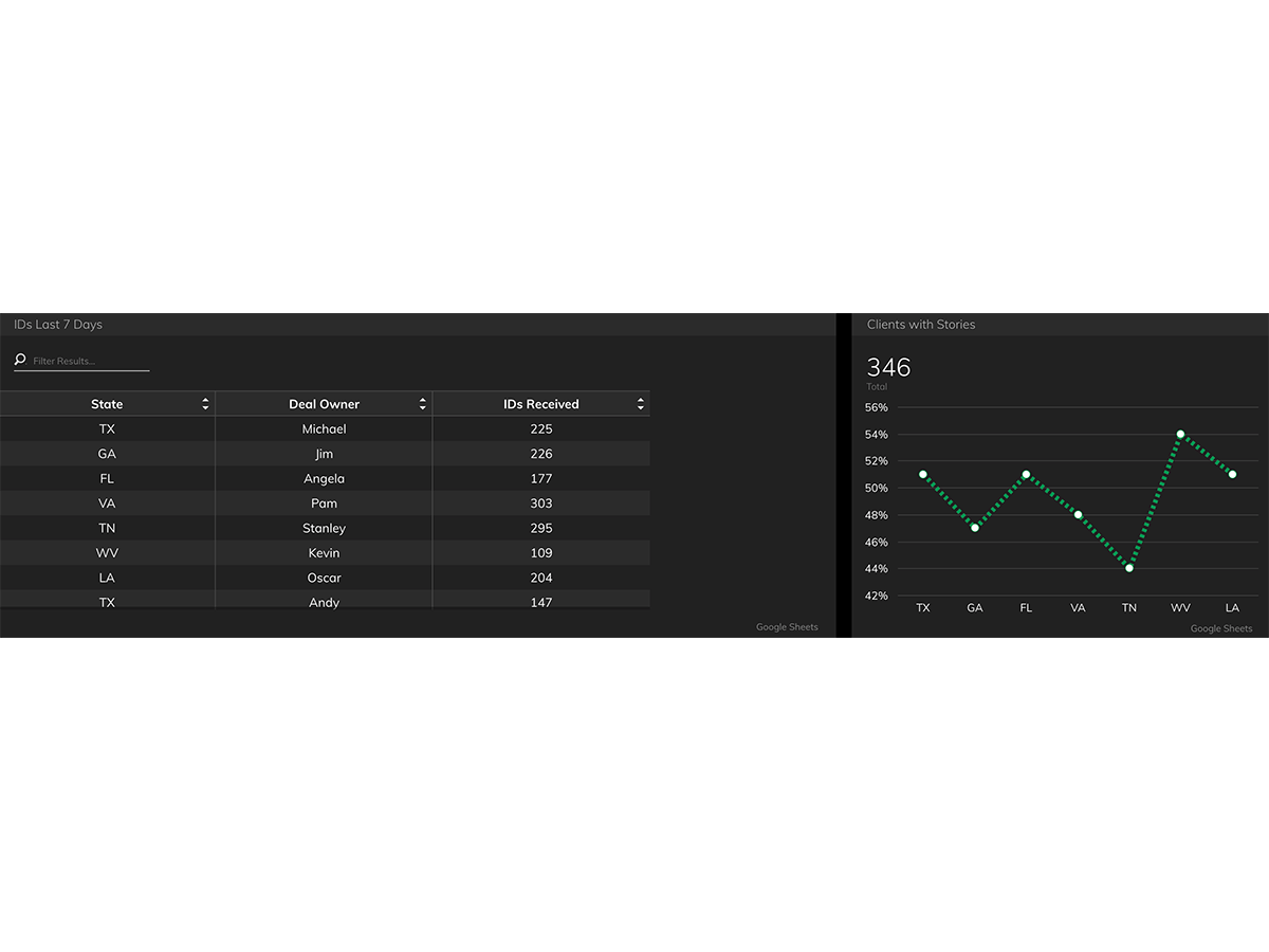
Spread the vote is focused on providing actionable information for state directors so they can drive results for their area. Although Spreads the Vote’s Regional Operations Dashboards are similar to their Executive Dashboard, these metrics are filtered to include only data for a particular state. Just like the Executive Dashboard allows the central office to monitor operations as a whole, these dashboards allow states to focus on the important work they're doing and feel confident in their decisions.


These dashboards bring another benefit for the team: motivation. "If you're doing hard work, you want to see the results," says Seth Wainer, Director of Research & Data at Spread the Vote, "If you have a bad week, you don't want to be surprised by it." Keeping tabs on their data allows state directors to redouble their efforts if they're not seeing the results they want, or to enjoy the pride of a job well done.
In fact, these Regional Dashboards have become integral parts of conversations between state directors and the central office. "It's never pleasant to have a conversation where only one party has the data," he explains. "State directors have hard jobs. To surprise them with data would obviously not be the right thing to do." Instead, they're able to focus their energy on what's going right and what they can work on together.